SPEQS offer a wide range of precision engineering services to a growing global clientele primarily in the Healthcare, Oil & Gas and Aviation industry.

Machining Capabilities

APPROXIMATE SIZE: Φ2.5” X 2”
MATERIAL: STAINLESS STEEL TO BS970:PT1 GR:316S11
APPLICATION: VALVE & COUPLING
SPECIAL NOTE: NO BURRS AND SHARP EDGES INCLUDING INTERSECTING HOLES & DRILL BREAKS.

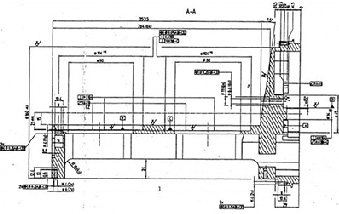
MACHINE THIS BORE THROUGH BACK END OF 22.00/22.033 BORE TO BE 100% CONCENTRIC TO FRONT BORE

APPROXIMATE SIZE: 3.4”(L) X 2.8”(W) X 2”(H)
MATERIAL: STAINLESS STEEL TO BS970:PT1 GR:316S11
APPLICATION: VALVE & COUPLING
SPECIAL NOTE: NO BURRS AND SHARP EDGES INCLUDING INTERSECTING HOLES & DRILL BREAKS.

APPROXIMATE SIZE: Φ3.5” X 14”
MATERIAL: 17-4PH STAINLESS STEEL
APPLICATION: DEEP SEA EXPLORATION
SPECIAL NOTE: NOTE HOLE POSITIONING REQUIREMENT (REFER TO REFERENCE 1)

APPROXIMATE SIZE: Φ3.7” X 14”
MATERIAL: 17-4PH STAINLESS STEEL
APPLICATION: DEEP SEA EXPLORATION
SPECIAL NOTE: NOTE HOLE POSITIONING REQUIREMENT (REFER TO REFERENCE 2)


Note: Part machined by SPEQS and sent back for maintance by customer.

APPROXIMATE SIZE: Φ7” X 12”
MATERIAL: STAINLESS STEEL
APPLICATION: flow control
SPECIAL NOTE: PERPENDICULARISM 30 MICRON FLATNESS 30 MICRON POSITIONING 50 MICRON
(REFER TO REFERENCE 3)

 

OTHER SAMPLES OF DIFFERING MACHINING CONFIGURATIONS